Skip to content

Dashboard

When signed in Data Focus, the dashboard is opened as default. Database Assets, Classifications, Your Assets, and Recent Scans are viewed on the dashboard. You can gain a quick understanding of the database assets, your assets, classification details, and recent scans for the selected domain.

Users see the content depending on their role.

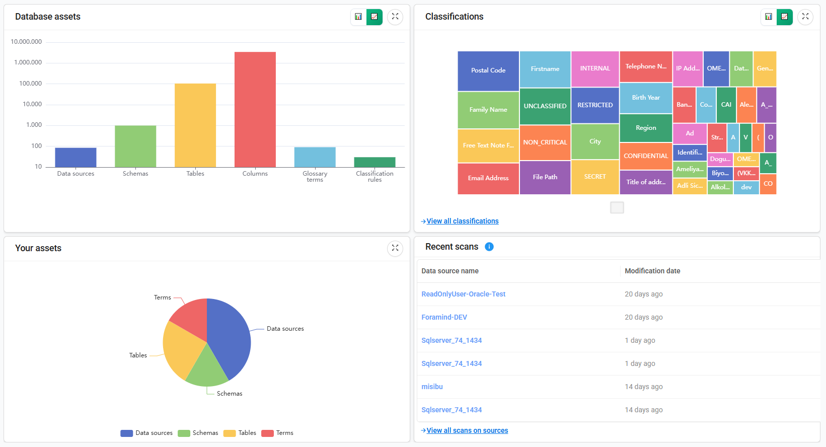
Database Assets

This area provides a summary of all cataloged database assets within the selected domain. It displays asset types and their counts, with options to view the data in either linear or logarithmic scale.

Your Assets

This area displays the assets assigned to the logged-in user within the selected domain. Assets are categorized by type and count.

Classification

This area displays the most frequently used classifications within the selected domain, organized by classification name and count, with options to view them in linear or logarithmic scale. To access the full list, click View All Classifications.

Recent Scans

This area shows the recent catalog scans along with their scan dates, as well as the last successful metadata ingestion for the data source. To view the complete list, click View All Scans on sources.